How to make calls

How to make calls

How to make calls


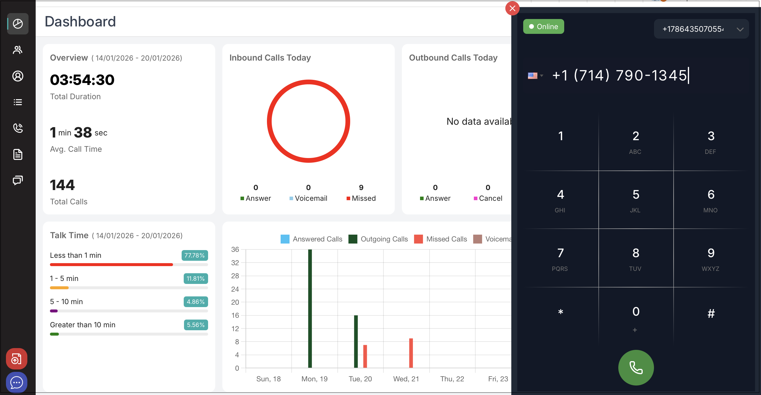
Click the phone icon 📞 to open the dialer interface.


Enter the Number: You have three options for entering a phone number:

  • Keyboard: Type the number directly using your computer or laptop keyboard.

  • On-Screen Pad: Click the digits on the digital dial pad.

  • Copy & Paste: Paste a copied number directly into the field for the fastest entry.


Initiate Call: Once the number is entered, click the Call/Dial button to connect.




Connect: The system will route your call within seconds, and you will be ready to communicate.

InfoPro Tip: Use the Copy & Paste method to avoid dialing errors and save time when calling from a CRM or spreadsheet.


For a visual walkthrough of this process, watch our video:

FAQ

1. Why is the phone icon disabled or grayed out? 

This usually means you are not logged in or your account permissions do not include calling features. Try refreshing the page or contact your administrator.

2. Can I make international calls? 

International calling depends on your specific subscription plan. Ensure you include the correct country code (e.g., +44 for the UK) when dialing.

3. Does the system save my recently dialed numbers? 

Yes, most interfaces include a Recents or Call History tab next to the dialer where you can view and redial previous contacts.

4. What should I do if the call drops or won't connect? 

First, check your internet connection. If your connection is stable, ensure the phone number is in the correct format with no extra spaces or special characters.

    • Related Articles

    • Managing Campaign Scripts

      Campaign Scripts Scripts help agents follow a consistent conversation flow during calls. They ensure accurate messaging, improve agent confidence, and maintain quality standards across campaigns. Step 1: Open the Scripts Tab From the Campaigns ...
    • Campaigns

      Campaigns Campaigns is the tool you need to ramp up your customer engagement strategy. Once you start generating leads with your skillfully crafted landing pages, follow it up with engaging email campaigns with the help of Campaigns. How to create ...
    • Understanding Your Dashboard Overview

      Dashboard The Dashboard serves as the central hub for accessing key information and features within the application. It provides users with a comprehensive overview of their activities, tasks, and performance metrics in a single, easy-to-navigate ...
    • Reports

      Reports Features and Usage Guide The Reports page in Nextere provides comprehensive visibility into your team’s call activity, voicemail handling, and staff/agent status, enabling better monitoring, support, and compliance across your organization. ...
    • Setting Up Telephony Services

      Telephony Setup Guide This guide walks you through setting up and using key telephony modules in Nextere, including Call Forwarding, Custom Greetings, Department Setup, and IVR Menu creation for efficient call handling and business communication. 1. ...