Dashboard
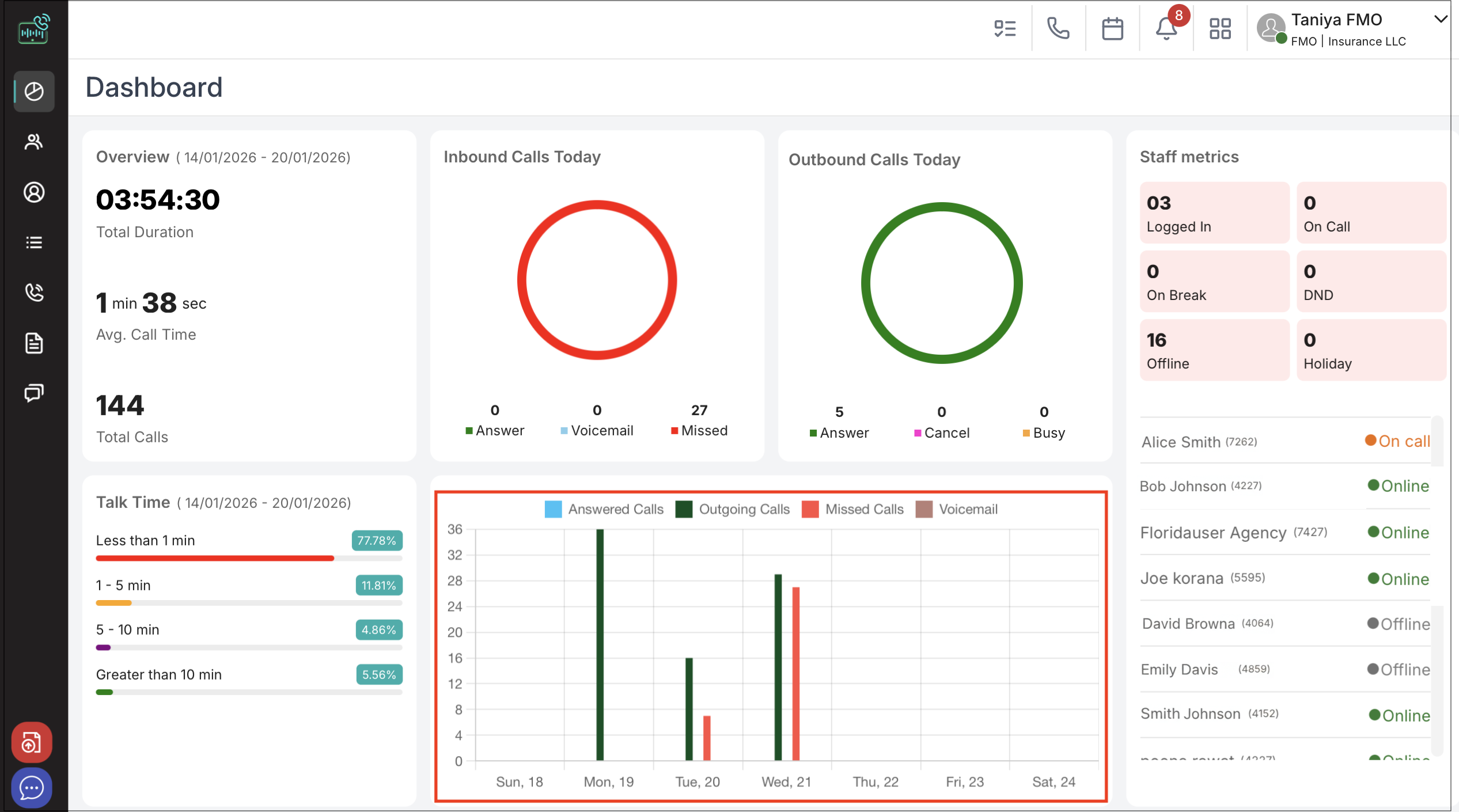
The Dashboard serves as the central hub for accessing key information and features within the application. It provides users with a comprehensive overview of their activities, tasks, and performance metrics in a single, easy-to-navigate interface. Its primary purpose is to deliver actionable insights and quick access to essential tools.
Summary View: Displays an at-a-glance overview of tasks, events, and notifications, helping users stay informed and organized.
o Displays total call duration for the selected period.
o Shows average call time in minutes and seconds.
o Indicates the total number of calls handled.
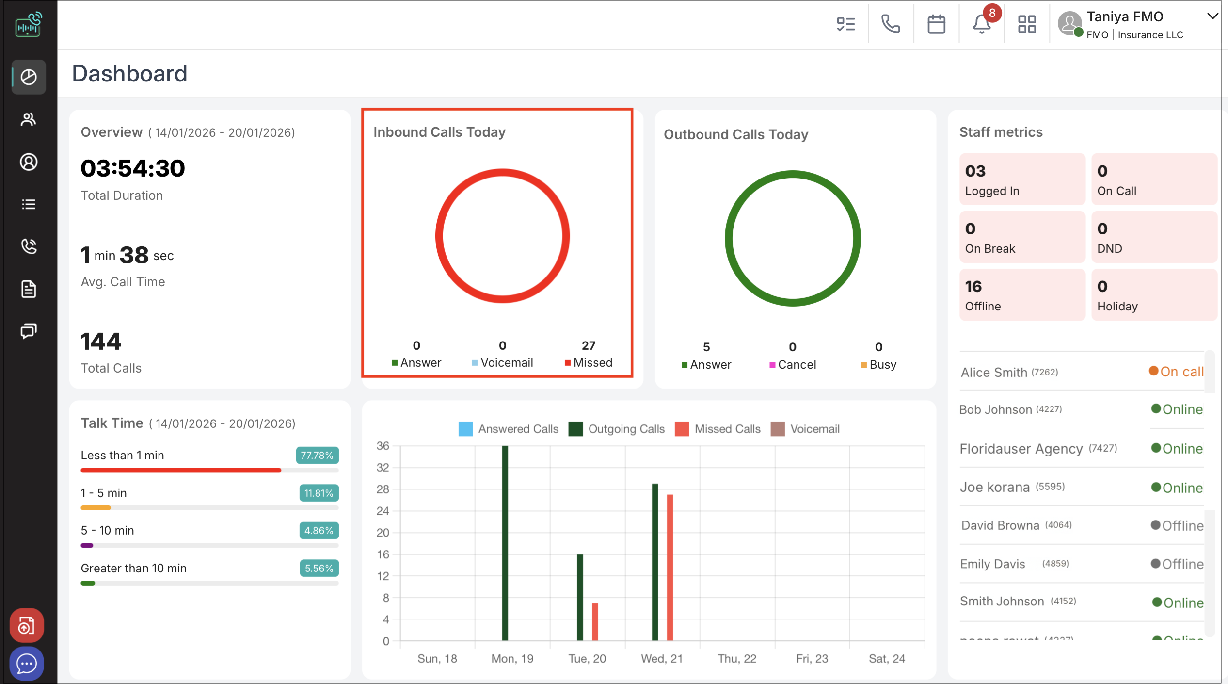
Inbound Calls Panel
o Shows the number of inbound calls answered today.
o Highlights voicemails and missed calls, with color differentiation for quick status identification.

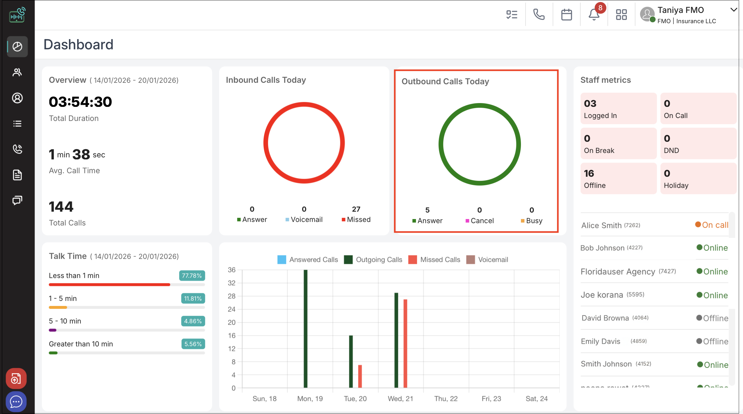
Outbound Calls Panel
o Summarizes today’s outbound call activity.
o Indicates numbers for answered, cancelled, and busy calls using color-coded results.

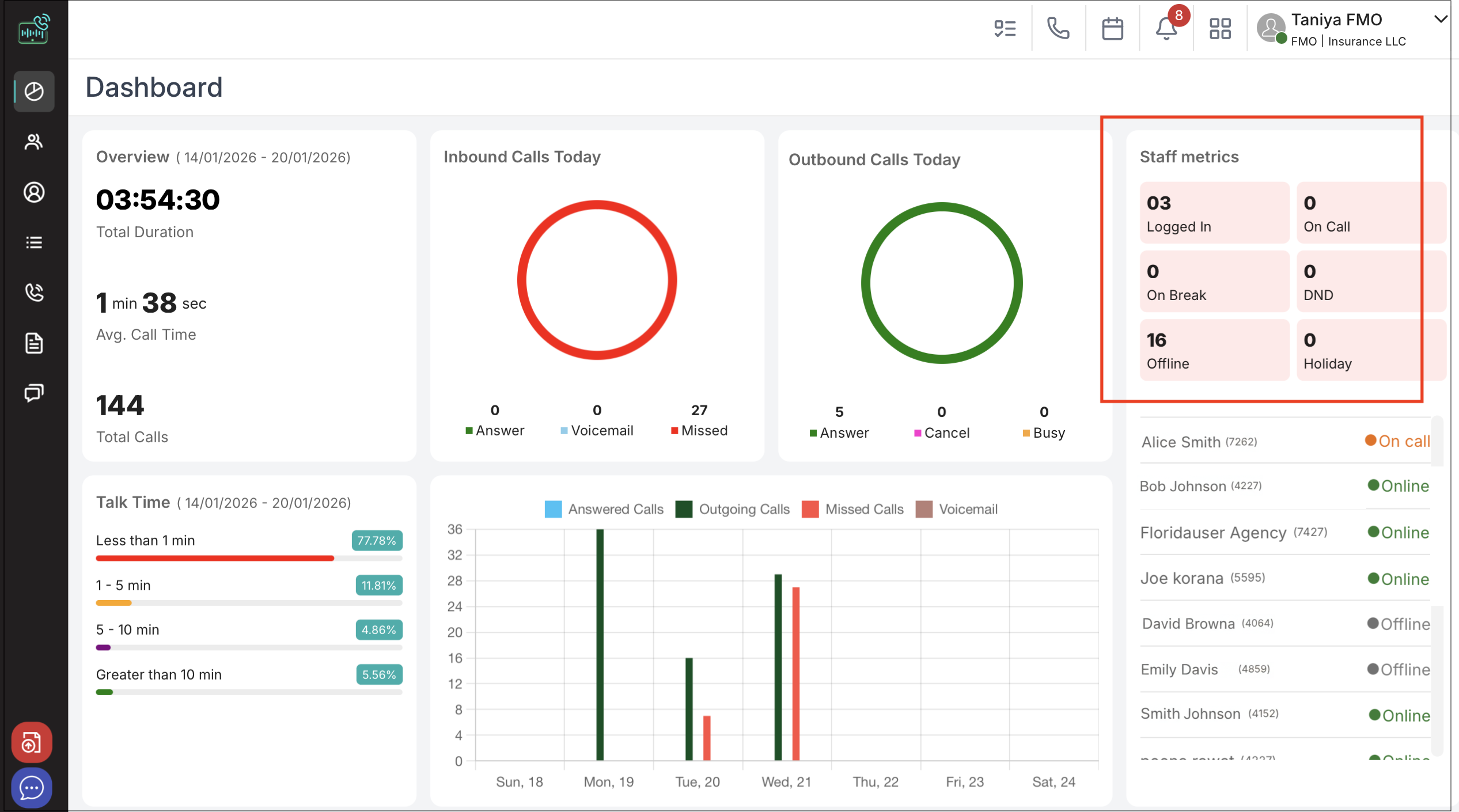
Staff/Agent Metrics Panel
o Reveals the number of agents logged in, on call, on break, in DND, offline, or on holiday.
o Offers real-time staff engagement and availability tracking.

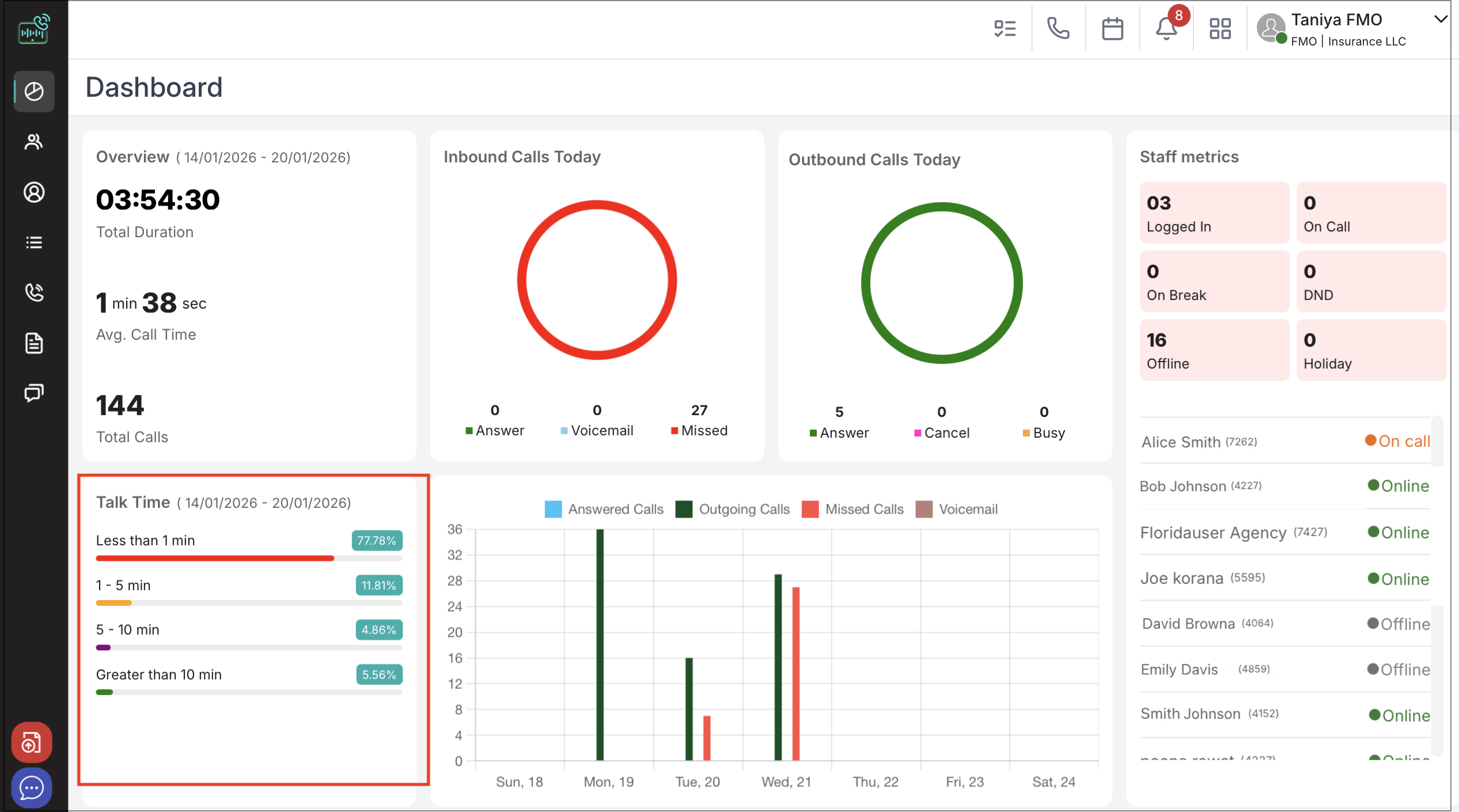
Talk Time Distribution Panel
o Breaks down calls by duration in four intervals: less than 1 minute, 1–5 minutes, 5–10 minutes, and greater than 10 minutes.
o Percentage bars visualize the proportion of calls by talk time segment.

Call Volume Graph Panel
o Plots answered, outgoing, missed, and voicemail calls across recent days.
o Provides quick insights into daily call trends and spikes.

Staff/Agent List Panel
o Lists staff and agents along with their online/offline status.
o Identifies individual agent names and agency associations for monitoring team activity.

Notifications & Alerts
To access your notifications, click the Bell Icon (🔔) at the top of the screen.
o Offers quick filters to view All notifications, SMS, Voicemails, or Missed Calls.
o Displays notification counts for easy identification of new items.
Missed Calls Section
o Clearly lists missed calls with red call icons and timestamps.
o Shows calling numbers for each missed attempt for follow-up.
Voicemail Section
o Indicates received voicemails with timestamps and caller ID.
o Provides notification of playback errors if audio cannot be loaded.
SMS Section
o Lists incoming SMS messages by sender and time received.
o Uses green message icons to differentiate from calls and voicemails.
General
o “Mark all as read” link for efficient notification management.
o Chronological display keeps the most recent notifications at the

FAQ
1. How often does the Dashboard data refresh?
Most panels, such as Agent Metrics and Inbound/Outbound counts, refresh in real-time. Analytical graphs like Call Volume typically update every few minutes to reflect the latest trends.
2. Can I filter the Dashboard data for a specific date range?
Yes. You can use the date selector at the top of the Dashboard to view metrics for Today, Yesterday, the last 7 days, or a custom range.
3. What does it mean if I see a "Playback Error" in the Voicemail section?
This usually occurs due to a temporary network interruption or a browser permission issue. Try refreshing your page or checking your internet connection. If the issue persists, the audio file may still be processing.
4. How do I change my status to "On Break" or "DND"?
Your status is usually managed via the dialer interface or your profile settings. Once updated there, the Staff Metrics Panel will automatically reflect your new status to the rest of the team.
5. Is there a way to export the Call Volume Graph data?
While the dashboard provides a visual overview, detailed data exports are typically handled in the Reports section of the application.